Tất cả tài liệu
Initial Setup
Bước 1: Truy cập chức năng
Sau khi active dịch vụ Monitoring và khởi tạo workspace thành công, trên Console portal, bạn vào detail một cụm Database và chọn Monitoring
Hệ thống hiển thị danh sách các metrics và logs theo loại database. Các metric hoặc log chưa được tích hợp với FPT Monitoring sẽ có Status = “Disabled”.

Bước 2: Tích hợp/huỷ tích hợp


Tại màn hình Monitoring, chọn hành động “Disintegrate” ứng với workspace cần huỷ giám sát.
Xác nhận thao tác trong hộp thoại cảnh báo để hoàn tất.
Sau khi huỷ tích hợp thành công, Integrated Status sẽ chuyển sang “Disabled”, hệ thống FPT Monitoring ngừng thu thập các chỉ số tương ứng.
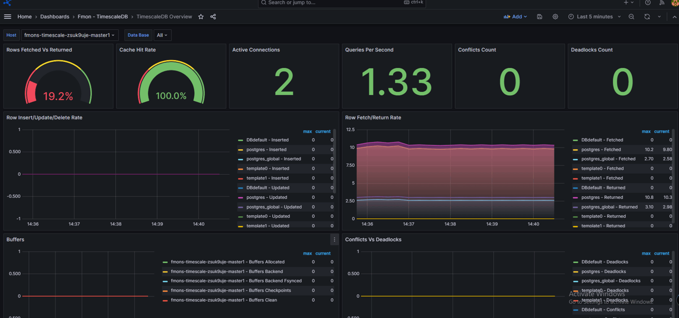
Bước 3: Truy cập dashboard Grafana và xem thông tin monitoring
Sau khi tích hợp giám sát thành công (Integrated Status = “Enabled”), click vào Dashboard URL để đi tới trang Grafana
Sau đó tích hợp các dashboard template tương ứng, tham khảo hướng dẫn tại mục 3.1. Tích hợp Dashboard Template
Mở dashboard đã tích hợp và xem thông tin monitor

| Cookie | Thời gian | Mô tả |
|---|---|---|
| cookielawinfo-checbox-analytics | 11 Tháng | |
| cookielawinfo-checbox-functional | 11 Tháng | |
| cookielawinfo-checbox-others | 11 Tháng | |
| cookielawinfo-checkbox-necessary | 11 Tháng | |
| cookielawinfo-checkbox-performance | 11 Tháng | |
| viewed_cookie_policy | 11 Tháng |