Tất cả tài liệu
Initial Setup
Bước 1: Trên menu, bạn chọn Explore

Bước 2: Chọn datasource: loki

Bạn có thể thêm nhiều label bằng cách click icon 
Hoặc check log trong một khoảng thời gian mong muốn, chọn filter thời gian

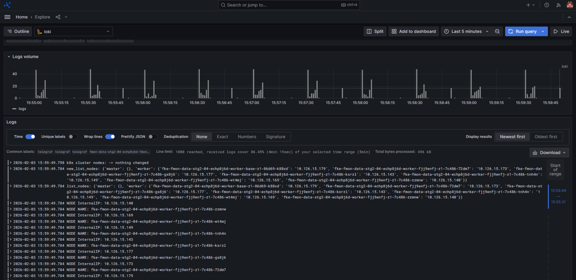
Bước 3: Nhấn Run query và hệ thống sẽ trả ra log tương ứng
Ảnh minh họa

| Cookie | Thời gian | Mô tả |
|---|---|---|
| cookielawinfo-checbox-analytics | 11 Tháng | |
| cookielawinfo-checbox-functional | 11 Tháng | |
| cookielawinfo-checbox-others | 11 Tháng | |
| cookielawinfo-checkbox-necessary | 11 Tháng | |
| cookielawinfo-checkbox-performance | 11 Tháng | |
| viewed_cookie_policy | 11 Tháng |