Tất cả tài liệu
Initial Setup
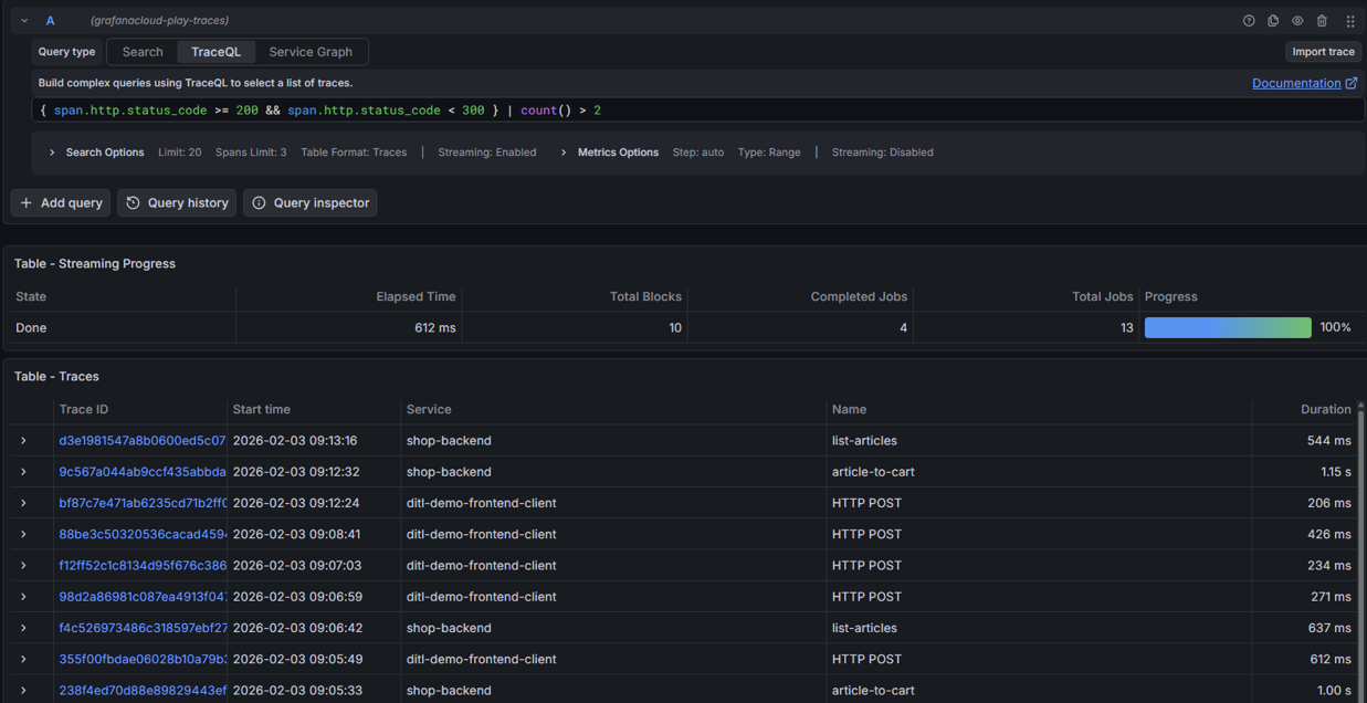
Bước 1: Trên menu, bạn chọn Explore

Bước 2: Chọn datasource: tempo
Hệ thống mở tab TraceQL cho phép bạn nhập câu query

Bước 3: Nhấn Run query để hiển thị kết quả
Ảnh minh họa

Hướng dẫn chi tiết, vui lòng tham khảo tài liệu chính thức của Grafana TẠI ĐÂY
| Cookie | Thời gian | Mô tả |
|---|---|---|
| cookielawinfo-checbox-analytics | 11 Tháng | |
| cookielawinfo-checbox-functional | 11 Tháng | |
| cookielawinfo-checbox-others | 11 Tháng | |
| cookielawinfo-checkbox-necessary | 11 Tháng | |
| cookielawinfo-checkbox-performance | 11 Tháng | |
| viewed_cookie_policy | 11 Tháng |