Tất cả tài liệu
Initial Setup
Người dùng có thể theo dõi các chỉ số hiệu suất, tài nguyên và trạng thái của Cluster trực tiếp trên Dashboard Grafana.
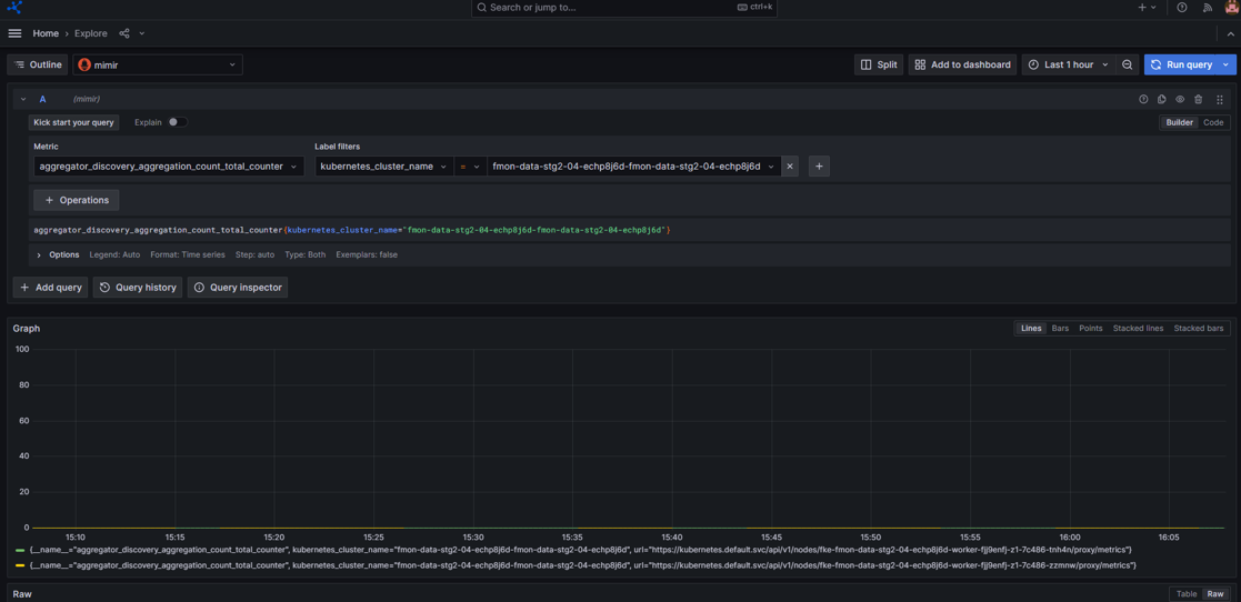
Bước 1: Trên menu, bạn chọn Explore

Bước 2: Chọn datasource: mimir
Chọn loại metric
Chọn label filters mong muốn

Bạn có thể thêm nhiều label bằng cách click icon 
Hoặc xem metric trong một khoảng thời gian mong muốn, chọn filter thời gian

Bước 3: Nhấn Run query và hệ thống sẽ trả ra kết quả tương ứng
Ảnh minh họa

| Cookie | Thời gian | Mô tả |
|---|---|---|
| cookielawinfo-checbox-analytics | 11 Tháng | |
| cookielawinfo-checbox-functional | 11 Tháng | |
| cookielawinfo-checbox-others | 11 Tháng | |
| cookielawinfo-checkbox-necessary | 11 Tháng | |
| cookielawinfo-checkbox-performance | 11 Tháng | |
| viewed_cookie_policy | 11 Tháng |