Glossary
Concepts
Thiết lập ban đầu (Initial Setup)
Peformance & Benchmark
Troubleshooting
Các câu hỏi thường gặp (FAQs)
Tính năng Monitoring cung cấp khả năng quan sát theo thời gian thực về tình trạng vận hành, hiệu năng và mức sử dụng tài nguyên của các cớ ở dữ liệu trên FPT Cloud. Monitoring thu thập và trực quan hóa các chỉ số (metrics) và log quan trọng, giúp:
Monitoring trong FPT Database Engine được tích hợp với hệ thống FPT Monitoring để thu thập metrics và logs, đồng thời cung cấp dashboard và cảnh báo khi cần thiết.
Hướng dẫn này mô tả cách truy cập, cấu hình và sử dụng Monitoring để theo dõi sức khỏe và hiệu suất của database clusters trên FPT Cloud Portal.
Đăng nhập vào FPT Cloud Portal. Từ menu chính, chọn “Database Platform” → “All Database”. Trên trang Database list, chọn cụm cơ sở dữ liệu cần giám sát > chọn tab “Monitor” để vào chức năng. Tùy theo trạng thái kích hoạt Monitoring, màn hình hiển thị như sau:


Sau khi tích hợp giám sát thành công (Integrated Status = “Enabled”), nhấn vào workspace name để mở trang chi tiết workspace. Tại đây, bạn có thể xem các thông tin liên quan: Monitoring dashboards, Contact points và Datasources.

Bạn có thể xem các dashboards hiển thị metrics theo thời gian thực và dữ liệu lịch sử trên Grafana bằng cách nhấn vào Dashboard URL để chuyển đến trang đăng nhập:

Nhập thông tin đăng nhập là Basic Authentication – Username và Basic Authentication – Password được cung cấp trên trang chi tiết workspace và nhấn Login để vào trang chủ Grafana:

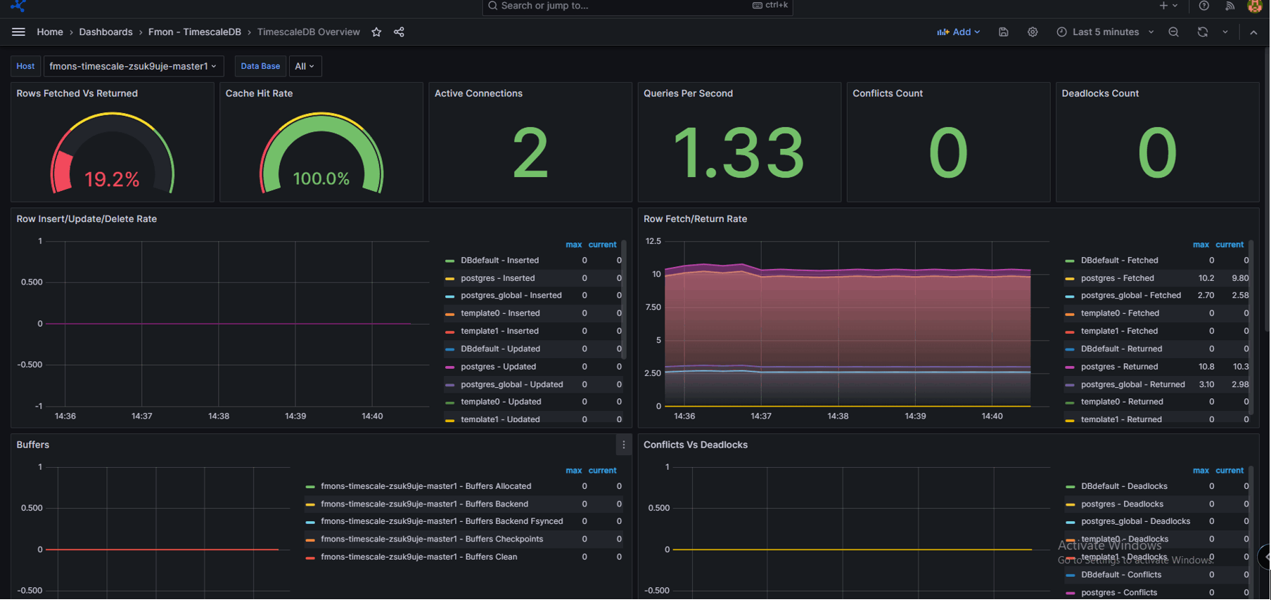
Nhấn vào “Toggle Menu” > chọn “Dashboards”. Màn hình Dashboards được hiển thị. Chọn Template tương ứng với loại database engine để xem các folders có sẵn.

Chọn folder cần xem để hiển thị các metric:

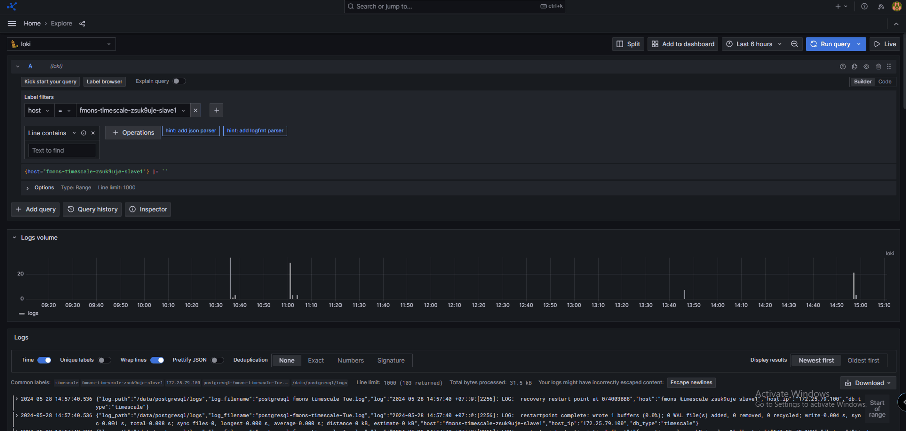
Nhấn vào “Toggle Menu” > chọn “Explore”:

Chọn “Loki”:

Trong ô label filter, chọn nhãn cần xem log:

Trong ô value, chọn đối tượng cần xem log:

Thông tin log được hiển thị như sau:
